SeAT - ❓-support - Page 9

Akov 10 Jan 2025 08:43
two ssds and 2 spining
Wibla 10 Jan 2025 08:43
yep... better than nothing though
I tuned my shit down quite a bit because of power use 😄
since I host it at home
@user_154092528386310154 but default timing... so 2 minute bucket refresh? and it keeps up?
how many jobs per hour?
Wibla 10 Jan 2025 08:59
oh right I'm blind
sorry 😄
Akov 10 Jan 2025 08:59
❤️
Wibla 10 Jan 2025 08:59
impressive low number of failed jobs
Akov 10 Jan 2025 09:00
been ok week for esi
Wibla 10 Jan 2025 09:01
Think I average a lot higher
Need to check
Akov 10 Jan 2025 09:11
found culling unneeded keys has helped that a lot
Wibla 10 Jan 2025 09:57
Yeah I need to look at some of that, we generally don't delete any keys
Crypta Electrica 10 Jan 2025 11:12
I'm assuming mainly citadel jobs? I've been looking at them again over the holidays
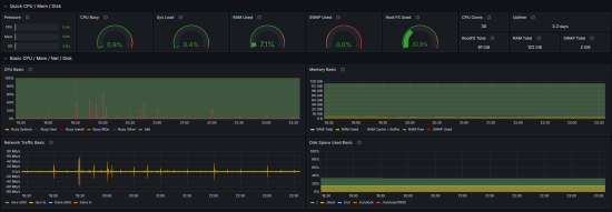
That looks really nice! I'll have to have a look into this myself xD
The system pressure stat alone is really helpful for at a glance info
Wibla 10 Jan 2025 11:20
yeah looks that way
AjDuLion 10 Jan 2025 17:16
I really wanna make my grafana look pritty but so far I got to the “I’ve installed it” bit 😂😂
Akov 10 Jan 2025 17:18
steal other peoples dashboards
and make small modifications
Wibla 10 Jan 2025 17:19
^
AjDuLion 10 Jan 2025 17:19
Halp 😂
AjDuLion 10 Jan 2025 17:19
One day one day I will get a reverse proxy server running so I can run more services
Akov 10 Jan 2025 17:19
thats the default linux one
AjDuLion 10 Jan 2025 17:19
Ive fought with aa for nearly 2 months and i felt exhausted after that
Akov 10 Jan 2025 17:20
on the right side theres a copy id button
AjDuLion 10 Jan 2025 17:20
Ill get a look at it in a bit just finished food
Akov 10 Jan 2025 17:20
import dashboard, paste id, grafana is pretty
AjDuLion 10 Jan 2025 17:20
But really liked the stats
I wanna see how my nvme raid is doing io wise on the machine
And I like nice graphs
Astral 10 Jan 2025 18:39
I have dashboards.. I just don't use them, I might glance it once or twice then it becomes a "ah well"
AjDuLion 10 Jan 2025 18:47
Hehe
Astral 10 Jan 2025 18:49
I have alerts and other dynamic stuff in play like discord bot editing and keeping me apprised of info etc.
AjDuLion 10 Jan 2025 18:52
Powaaahhh
image: IMG_4877.png
which data source do i add for the linux box?
Astral 10 Jan 2025 23:39
Like the color schemes!
AjDuLion 10 Jan 2025 23:39
yep
don't like the values ><
time=2025-01-10T23:41:26.278Z level=ERROR source=main.go:601 msg="Error loading config (--config.file=./prometheus.yml)" file=/home/ajdulion/prometheus-3.0.0.linux-amd64/prometheus.yml err="parsing YAML file ./prometheus.yml: yaml: line 29: did not find expected key" well rip me 😄
Razor 11 Jan 2025 02:28
Is there a way to limit what some people with director/ceo roles see? I have some members in my corp, who share an alt corp, due to their alts having director role in there, they are able to see all the info of all characters between them, including those not inside the alt corp.
I realise this might be 'by design' but in our use case its not ideal
Akov 11 Jan 2025 04:28
unless you changed perms
directors only get access to the corp members
not anything else
Wibla 11 Jan 2025 09:29
so about those citadel jobs - do you have any thoughts after looking at them again? 🙂
Razor 11 Jan 2025 16:34
They have no roles at all on our SeAT instance, but they can see out of corp characters tied to the same user
Person A
  • Main character - no roles in main corp
  • Alt - director in alt corp
Person B
  • Main Character - no roles in main corp
  • Alt - Director in alt corp
both can see eachothers mains full info (and alts)
Akov 11 Jan 2025 17:45
when you go to edit user on one of them
what does that screen look like
this page
image: image.png
Razor 11 Jan 2025 21:44
image: image.png
Very empty lol
NovaSummoner 12 Jan 2025 18:22
.docs
SeAT-Bot 12 Jan 2025 18:22
@user_234341298272731136, available .docs commands are: .docs.upgrade, .docs.moons, .docs.squads, .docs.donate, .docs.troubleshooting, .docs.requirements, .docs.bugs, .docs.help, .docs.auth, .docs.email, .docs.plugins, .docs.sso, .docs.install.docker, .docs.install.manual, .docs.logs
NovaSummoner 12 Jan 2025 18:23
.docs.upgrade
SeAT-Bot 12 Jan 2025 18:23
@user_234341298272731136, Bare Metal / VM Installation Instructions: https://eveseat.github.io/docs/upgrading/from_seat_3_0/bare_metal/ Docker Installation Instructions: https://eveseat.github.io/docs/upgrading/from_seat_3_0/docker/
NovaSummoner 15 Jan 2025 17:54
.docs.plugins
.docs
Sluggy Boi 15 Jan 2025 22:13
Hey, total rookie here at all things linux and css/html, etc. Managed to get everything working perfectly though through my own domain. How would I go about setting this to a higher setting by default?
image: image.png
Akov 16 Jan 2025 00:24
You cant afaik
Sluggy Boi 16 Jan 2025 00:52
Darn, okay
MrNoodless 16 Jan 2025 14:46
w
Matt Falahe 17 Jan 2025 20:46
Any idea how to manually refresh list of all corporations in eve? I cant see one corporation when trying to do squad rules.
its docker seat 5
in schedule I can't add this.
image: image.png
Akov 17 Jan 2025 21:26
you can trigger it from the command line
nunu 19 Jan 2025 00:12
If you are using the auto install script, he is already running after you enter your domain and eve's api and key.
Orion-Starhunter 19 Jan 2025 00:13
That text is what appears after entering th eve api keys
I have a fresh install of Ubuntu server 20.04 and just added docker/docker-compose to it.
nunu 19 Jan 2025 00:15
You can cd /opt/seat-docker Run docker-compose logs --tail 5 -f to see if there is any other output.
Orion-Starhunter 19 Jan 2025 00:15
One moment, running the auto-script now to see if it gets any further...
nunu 19 Jan 2025 00:17
If you're not sure, you can check to see if they're running via docker ps after you've typed in what's required.
Orion-Starhunter 19 Jan 2025 00:19
Yeah the minute I finish entering the secret for the api key, it drops that screen.
there is a seat-docker folder in the /opt folder now.
nunu 19 Jan 2025 00:22
You can start by seeing if docker is running them.
image: image.png
Orion-Starhunter 19 Jan 2025 00:23
this is what's in the folder
image: image.png
This is what happens with docker ps
image: image.png
and I appreciate you taking the time to assist me.
Aside from docker and docker-compose, is there anything that needs installed? Php, etc?
nunu 19 Jan 2025 00:25
I've only installed docker and docker compose. and it`s work
Orion-Starhunter 19 Jan 2025 00:25
what server version did you install it on?
I am running Ubuntu 20.04, but I see that 24.04lts is out.
nunu 19 Jan 2025 00:27
I have the latest version of docker, but I don't think veersion should affect it.
Orion-Starhunter 19 Jan 2025 00:28
Hmm.
nunu 19 Jan 2025 00:29
Can you check to see if you have .env documentation?
nano .env
Orion-Starhunter 19 Jan 2025 00:29
Aha! That does open
(Sorry am doing this directly on the server, not in an SSH session)
nunu 19 Jan 2025 00:30
Any content, or is it blank?
Orion-Starhunter 19 Jan 2025 00:31
it's full of content
if you want to dm me, that's perfectly fine
Crypta Electrica 19 Jan 2025 01:04
Either your version of docker is too old or you need to install the package docker-compose-plugin
Astral 19 Jan 2025 01:04
You used ``wget get.docker.com; sh index.html`` right? and when you say you installed docker-compose you mean you installed an older version of docker? I hope you didn't use snap.
Orion-Starhunter 19 Jan 2025 02:07
no nunu was kind enough to help me get the latest version of compose
Am able to get seat running, just getting a 500 error when trying to log into it after selecting a character from eve's site.
Looks like acme isn't getting the certification.
and that's where I'm stuck
Crypta Electrica 19 Jan 2025 02:43
Acme shouldn't result in a 500 error, just an untrusted certificate. The 500 error I am assuming is coming from seat, so you can view it in the laravel logs
.docs.troubleshooting
Orion-Starhunter 19 Jan 2025 02:53
Got it to work!!!
Do you have to generate an admin login each time, or can you set a specific password?
I have a warning about adding an administrative contact, where is this done in the settings?
You won't normally interact with it through the admin login. What is normally done is to log in with a character that is your management too (so the account is created) then logout, login as admin and modify the management user to make them an admin
Orion-Starhunter 19 Jan 2025 03:01
Ok, so the admin is a one time thing for your main char to get set up as the "administrator"
Crypta Electrica 19 Jan 2025 03:02
I mean you can use it whenever, but as you've noticed it would be inconvenient to rely on using the cli to log in
Orion-Starhunter 19 Jan 2025 03:02
yeah absolutely.
How do I fix the warning about the admnistrative contact?
image: image.png
Got it. Thank you all for your help on this, I really appreciate it!
Question, is the home dashboard supposed to show total mined sold, or total mined in general?
Crypta Electrica 19 Jan 2025 04:19
It's the value of the ore mined in total
Jay's 19 Jan 2025 08:12
My fork is based on the previous seat-calendar so it shouldnt rerun existing migrations... I would delete all the existing calendar tables to fix the issue
[EDENC] Prospektor Schipplock 20 Jan 2025 03:56
how do i fix the 500 Server error on login (after entering the website by its adress, all works fine), but still have that 500 Error
Check to see what is causing the 500 error in the log files
[EDENC] Prospektor Schipplock 20 Jan 2025 04:00
[2025-01-20 03:56:32] local.ERROR: [http 404, not found] get -> https://esi.evetech.net/v1/markets/10000002/history/?datasource=tranquility&type_id=12193 [t/e: 0.08s/83] [2025-01-20 03:56:32] local.ERROR: [http 404, not found] get -> https://esi.evetech.net/v1/markets/10000002/history/?datasource=tranquility&type_id=12194 [t/e: 0.09s/82] [2025-01-20 03:56:32] local.ERROR: [http 404, not found] get -> https://esi.evetech.net/v1/markets/10000002/history/?datasource=tranquility&type_id=12195 [t/e: 0.09s/81] [2025-01-20 03:58:22] local.ERROR: [http 504, gateway timeout] get -> https://esi.evetech.net/v2/characters/2117929973/skillqueue/?datasource=tranquility [t/e: 10.05s/99] [2025-01-20 03:59:03] local.ERROR: [http 404, not found] get -> https://esi.evetech.net/v1/markets/10000002/history/?datasource=tranquility&type_id=84298 [t/e: 0.09s/99] [2025-01-20 03:59:04] local.ERROR: [http 404, not found] get -> https://esi.evetech.net/v1/markets/10000002/history/?datasource=tranquility&type_id=84300 [t/e: 0.09s/98] [2025-01-20 03:59:04] local.ERROR: [http 404, not found] get -> https://esi.evetech.net/v1/markets/10000002/history/?datasource=tranquility&type_id=84302 [t/e: 0.09s/97] [2025-01-20 03:59:05] local.ERROR: [http 404, not found] get -> https://esi.evetech.net/v1/markets/10000002/history/?datasource=tranquility&type_id=84304 [t/e: 0.06s/96] [2025-01-20 03:59:05] local.ERROR: [http 404, not found] get -> https://esi.evetech.net/v1/markets/10000002/history/?datasource=tranquility&type_id=84306 [t/e: 0.11s/95] [2025-01-20 03:59:06] local.ERROR: [http 404, not found] get -> https://esi.evetech.net/v1/markets/10000002/history/?datasource=tranquility&type_id=47115 [t/e: 0.09s/94]
but that snot the 500 error
Crypta Electrica 20 Jan 2025 04:00
That looks like the eseye log
you want to look in the laravel log
[EDENC] Prospektor Schipplock 20 Jan 2025 04:01
gimme a sec

45 /var/www/seat/vendor/laravel/framework/src/Illuminate/Console/Command.php(211): Illuminate\\Container\\Container->call()

46 /var/www/seat/vendor/symfony/console/Command/Command.php(326): Illuminate\\Console\\Command->execute()

47 /var/www/seat/vendor/laravel/framework/src/Illuminate/Console/Command.php(180): Symfony\\Component\\Console\\Command\\Command->run()

48 /var/www/seat/vendor/symfony/console/Application.php(1096): Illuminate\\Console\\Command->run()

49 /var/www/seat/vendor/symfony/console/Application.php(324): Symfony\\Component\\Console\\Application->doRunCommand()

50 /var/www/seat/vendor/symfony/console/Application.php(175): Symfony\\Component\\Console\\Application->doRun()

51 /var/www/seat/vendor/laravel/framework/src/Illuminate/Foundation/Console/Kernel.php(201): Symfony\\Component\\Console\\Application->run()

52 /var/www/seat/artisan(35): Illuminate\\Foundation\\Console\\Kernel->handle()

53 {main}

"}
Crypta Electrica 20 Jan 2025 04:04
The full stack trace please. If you leave the console on it then try to access the page again and it should appear there
[EDENC] Prospektor Schipplock 20 Jan 2025 04:04
[2025-01-20 03:17:08] local.ERROR: {"exception":"[object] (Laravel\\Socialite\\Two\\InvalidStateException(code: 0): at /var/www/seat/vendor/socialiteproviders/manager/src/OAuth2/AbstractProvider.php:50)
this makes the error
ok, mostly timeouts as i can see
so no error at all ?
Crypta Electrica 20 Jan 2025 04:06
The invalid state error would likely be because you used back / forward buttons while trying to login
[EDENC] Prospektor Schipplock 20 Jan 2025 04:07
yeah this was an old error, just going thru, and most of the errors are timeouts
can i increase timout window ?
Crypta Electrica 20 Jan 2025 04:08
Typically if you see a timeout in that log its not something you can or will want to increase. If you leave tail running, and try and access the page to get the 500 error, you should see that error appear in the log in real time so you can tell what the actual error is
[EDENC] Prospektor Schipplock 20 Jan 2025 04:11
ok, gimme asec
local.ERROR: failed to proxy request {"exception":"[object] (Seat\\Eveapi\\Exception\\TemporaryEsiOutageException(code: 500): failed to proxy request at /var/www/seat/vendor/eveseat/eveapi/src/Jobs/EsiBase.php:464)
all 500errors are proxys request errors
Crypta Electrica 20 Jan 2025 04:19
And it appears live when you try and access the page?
[EDENC] Prospektor Schipplock 20 Jan 2025 04:19
not at this moment
it happens randomly
most when the users login the first time
Crypta Electrica 20 Jan 2025 04:19
Ok, then it is more likely tied to jobs rather than login.. That error though sounds like something outside of seat is not happy on the TQ side
[EDENC] Prospektor Schipplock 20 Jan 2025 04:20
kk
how can i adjust my landing page on seat ? like other background
Crypta Electrica 20 Jan 2025 04:20
Do you have any jobs compoleting sucessfully?
[EDENC] Prospektor Schipplock 20 Jan 2025 04:21
thx
thank you very much for your time
Thiranoyama 20 Jan 2025 19:54
Anyone got any idea why someone with no roles has access to the all character info with all the information e.g. mail, assets, etc? Am I missing something?
Asrik 20 Jan 2025 21:00
Did you check the Access Management and make sure they are not or the permission are set correctly?
or maybe you have a open squad that has all of those permissions..
Thiranoyama 20 Jan 2025 21:01
I deleted every role so no one has perimissions...
in the process of killing the docker and starting afresh to see if something went wrong somewhere
recursive_tree 20 Jan 2025 21:21
is he CEO?
Thiranoyama 20 Jan 2025 21:32
nope
Just a random alt I added from a different account without linking, the character that is visible to all is director
Now I got a hostname mismatch issue... time to wait till tomorrow to try again and hope it fixes itself
Crypta Electrica 21 Jan 2025 06:34
So with no roles defined the following is how it should work. 1. Characters get access to all of their own data. 2. CEOs and directors get access to the data for members of their corporation
Thiranoyama 21 Jan 2025 09:18
I see, in that case, if they are given a role that explicitly has no permission, would they still get access to the data for members of their corporation or would the role permissions be prioritized?
Also, can anyone point to me how to resolve a hostname conflict issue? I get the warning from browser that the connection is not private and cannot access through https. I nuked the previous vm and restarted it again from scratch, and somehow after setting it up again with the same domain, it's freaking out.
Crypta Electrica 21 Jan 2025 10:02
No, that permission cannot be revoked at this point in time.
I'm not sure what you mean by a hostname conflict. Can you show us what you mean?
Thiranoyama 21 Jan 2025 11:03
Not sure if this is the reason, but I cannot access seat at all as I get a privacy warning and completely blocks me from accessing it
image: Screenshot_20250121_120254_Chrome.jpg
no outstanding message when I watch the docker messages except for the domain one, but that shouldn't be an issue?
Wibla 21 Jan 2025 11:14
uhh
Astral 21 Jan 2025 13:25
Can you give me a fresh docker logs traefik? like restart fully then give the logs?
Thiranoyama 21 Jan 2025 13:53
Will do after I'm back from work
NovaSummoner 21 Jan 2025 15:40
.
SeAT-Bot 21 Jan 2025 15:40
@user_234341298272731136, available bot commands: .ping, .docs, .esi, .sde, .version
NovaSummoner 21 Jan 2025 15:40
.docs
SeAT-Bot 21 Jan 2025 15:40
@user_234341298272731136, available .docs commands are: .docs.upgrade, .docs.moons, .docs.squads, .docs.donate, .docs.troubleshooting, .docs.requirements, .docs.bugs, .docs.help, .docs.auth, .docs.email, .docs.plugins, .docs.sso, .docs.install.docker, .docs.install.manual, .docs.logs
Thiranoyama 21 Jan 2025 16:48
Unable to obtain ACME certificate for domains \"xxxxx\": unable to generate a certificate for the domains [xxxx]: acme: error: 429 :: POST :: https://acme-v02.api.letsencrypt.org/acme/new-order :: urn:ietf:params:acme:error:rateLimited :: too many certificates (5) already issued for this exact set of domains in the last 168h0m0s, retry after 2025-01-21 05:59:31 UTC: see https://letsencrypt.org/docs/rate-limits/#new-certificates-per-exact-set-of-hostnames" routerName=seat@docker rule="Host(`xxxxxx`)" providerName=primary.acme ACME CA="https://acme-v02.api.letsencrypt.org/directory"
Astral 21 Jan 2025 16:49
Did you redact part of this log?
Thiranoyama 21 Jan 2025 16:49
I did
removed the domain from it
Astral 21 Jan 2025 16:49
Not sure why you did when it still has the domain in there
Anyways
Thiranoyama 21 Jan 2025 16:49
lol, missed it
But yeah, seems like I requested too many certificates, need to wait
or is there a way to manually remove previous ones?
Astral 21 Jan 2025 16:50
So on your volumes you have the letsencrypt area properly mounted and there's data in the acme.json file right?
Thiranoyama 21 Jan 2025 16:50
I believe so, I used the automatic script from a new machine
Astral 21 Jan 2025 16:50
You can stop traefik, remove the acme.json and do ``touch acme.json && sudo chmod 600 acme.json``
Then bring it back up but you might have to wait for the rate limits yeah..
Thiranoyama 21 Jan 2025 16:51
do I have to access the traefik docker container and run those commands there?
Astral 21 Jan 2025 16:52
No
Can you give your traefik volumes ?
Either way should be in one of the paths for traefik
Thiranoyama 21 Jan 2025 16:54
hm... should it be listed there?
image: image.png
Yeah, tried deleting the acme.json and restarting it, no luck, I guess I need to wait for the rate limit...
Apparently I get one set every 36 hours, so will try again tomorrrow, thanks for the ehlp
Astral 22 Jan 2025 10:22
No that's docker volumes if the acme is stored in docker volumes well that'll be a bit annoying lol.
Thiranoyama 22 Jan 2025 10:28
yeah, found it in /opt/seat.../acme/
AjDuLion 22 Jan 2025 11:16
I blame you astral
Astral 22 Jan 2025 11:16
Yeah just make sure to chmod 600 it or traefik will complain about it
I don't use docker volumes unless it's for data I don't care about, Acme.json is a very important file
Putting that into docker volumes isn't the best idea.
So not a me fault.
AjDuLion 22 Jan 2025 11:17
everything is yor fault 😄
image: image.png
Astral 22 Jan 2025 11:18
Why 3 interfaces?
FoxetteThink
AjDuLion 22 Jan 2025 11:18
it also really needed it ><
image: image.png
Astral 22 Jan 2025 11:18
You need more ram though.
AjDuLion 22 Jan 2025 11:18
(its hyper v so 2 virtual interfaces)
Astral 22 Jan 2025 11:18
I wasn't counting the Vethernet
AjDuLion 22 Jan 2025 11:18
oh
Astral 22 Jan 2025 11:18
Also why Hyper-V?
AjDuLion 22 Jan 2025 11:19
its a 4 port nic
Astral 22 Jan 2025 11:19
But windows only seeing 3 is this windows fuckery?
AjDuLion 22 Jan 2025 11:19
(because i still had a 2022 license laying around and up untill 3 months ago i did not feel confident enough to run proxmon)
plus i used to be a windows sysop with hyper v clusters ><
dunno shows 4 in the config
image: image.png
if i find a cheap 10-25g built in nic i might upgrade
(not that anything needs it)
Astral 22 Jan 2025 11:27
Probably would've just used a Type 1 hypervisor then ran windows in it as the Hyper-V vm's nested in windows server 2022 can be vulnerable to breakout if there's a bug with the underlying system on the Type-2 Hypervisor I assume you're doing, Vs a Hyper-V Type 1 Host or another type 1 hypervisor system as Type 2 hypervisors are generally less secure in the end regardless of what you're told.
So are you using Type 2 or Type 1 in the end?
AjDuLion 22 Jan 2025 11:28
type 1's
hyper v is still not the greates of all hypervisors
but since esxi got taken over it pritty much took over the last spot in hypervisors
Astral 22 Jan 2025 11:30
Yeah not fun doing remote control on hyper-v core
AjDuLion 22 Jan 2025 11:30
oh yeah this is not a core hyper v
that shit is wack
Astral 22 Jan 2025 11:30
If it's running within windows server 2022 then it's type 2 unless windows has added some fuckery?
AjDuLion 22 Jan 2025 11:31
the vm's are type 1
but the server is to old to even pass through tpm
so win 11 vm is out of the question
our storage server runs freenas for years I dread the day it needs to migrate..
very much not looking forward for that one
i'm slowly moving to docker stuff but ive been out of the game to long
Astral 22 Jan 2025 11:35
So the vm's still run if the windows server os restarts?
AjDuLion 22 Jan 2025 11:35
and doign docker in windows messed me up
Astral 22 Jan 2025 11:35
Docker and windows don't mix well
AjDuLion 22 Jan 2025 11:35
with this setup no there's no cluster
Astral 22 Jan 2025 11:35
not to mention performance hits and you are just doing vm's in the end
AjDuLion 22 Jan 2025 11:36
if she ever gets 500+ players i might but for now I just veaam backup it all so i can migrate wherever is something crashes there's enough hardware laying around to get it back up
look in general for out storage ><
Astral 22 Jan 2025 11:41
500 players?
AjDuLion 22 Jan 2025 12:28
500 eve players in seat/aa
Wibla 22 Jan 2025 17:37
Proxmox exists tho
and XCP-ng
AjDuLion 22 Jan 2025 18:07
yeah but i mean proxmox feels better then hyper v and esxi
im more of that esxi made itself less wanted with the new owners
Asrik 22 Jan 2025 18:22
omg.. dont remind me..... i have to migrate my VM to proxmox......... not looking forward of doing it...
Wibla 22 Jan 2025 18:23
what kind of VM?
Asrik 22 Jan 2025 18:24
lots of vms
also i tied XCP-ng a few years ago.. nested virtualization didnt work
Wibla 22 Jan 2025 18:25
a few years ago 🙂
Asrik 22 Jan 2025 18:27
i dont think they fixed it.. iv seen and heard proxmox works well..
Wibla 22 Jan 2025 18:49
hm, okay
yeah I am pretty happy with proxmox at least 🙂
Thiranoyama 22 Jan 2025 20:16
which ESI is giving access to mails? I don't have the read_mail.v1 enabled on scope for the character authentication
Only have these
image: image.png
Matt Falahe 22 Jan 2025 20:25
I have no idea how much up to date that is but might give you some answers https://skoli.ru/en/apis/eve-online/scopes
Thiranoyama 22 Jan 2025 20:28
I'd assume read_mail is the one that give access to it, but on the scope of the character, it doesn't have it, but it still can see the mails...
recursive_tree 22 Jan 2025 20:34
It is esi-mail.read_mail.v1. You can take a look at which endpoint uses which scope here: https://esi.evetech.net/ui/
mail is a bit specially because there are many scopes (e.g. for sending)
Thiranoyama 22 Jan 2025 20:34
So the question is, how is it reading the email of that character despite not having those scopes?
is it cached somehow or am I missing something...
recursive_tree 22 Jan 2025 20:35
it can be historical data, also every character can have different scopes depending on which login he uses
Thiranoyama 22 Jan 2025 20:36
i made it so all the auth characters don't have the read_mail scope
unless it is historical, I did briefly have read_mail on that alt, then changed it so it didnt have it
any way to get rid of that cache?
recursive_tree 22 Jan 2025 20:38
relink that character and it should no longer pull new mails
Thiranoyama 22 Jan 2025 20:39
what about the old mails?
recursive_tree 22 Jan 2025 20:39
they stay
Thiranoyama 22 Jan 2025 20:40
do I have to delete that character on seat, or just unlink and link again? I tried that
So no way to delete the old mails from seat?
recursive_tree 22 Jan 2025 20:40
you can connect to the DB and delete them manually if you really want them gone
Thiranoyama 22 Jan 2025 20:41
that's unfortunate
thank you for the info though
Orion-Starhunter 23 Jan 2025 23:22
and by adding that plugin, this will load the calendar plugin? That's all that needs done?
Asrik 23 Jan 2025 23:24
basically yes.. jus remember to reload the docker container after you did that so it can apply the changes.
Orion-Starhunter 23 Jan 2025 23:25
I shut it down, made the change, and then restarted it. Calendar showed up.
Asrik 23 Jan 2025 23:25
👍
Orion-Starhunter 23 Jan 2025 23:25
Very cool, thank you. Much easier than I thought it was going to be.
Is there a calendar page that shows, like a regular calender for the month with operations?
Asrik 24 Jan 2025 00:33
No sure.. you could request it from the developer.
Kiba 25 Jan 2025 03:54
@user_301981661761896449 Apologies for the ping. Just an FYI, my Docker deployment didn't seem to like that latest eveapi update 5.0.18 (docker image v5.0.58). The new variable from your cache rework is false. It seems to lock up the character queue and spits out the attached stack trace after a while - this same job over and over, pegs out the CPU as well - did not see any other jobs throwing any errors. Did do a seat:cache:clear as well to make sure. This stack trace/error is new to this instance post-update. Originally thought it might've been due to my use of the ESEYE redis cache ESEYE_CACHE_DRIVER=redis but I have also now reproduced with the file value, so seems to be an issue in both cases.
file: Corporation_Jobs_Stack.txt
Crypta Electrica 25 Jan 2025 09:53
Noted. Will have a look tonight and revert
Reverted now
However something is wrong with the arm builds which is preventing the new image coming out. Working on it.
New image ready
Thiranoyama 25 Jan 2025 16:05
quick question about discord seat connector as I could not find any explanation about it on the repo, but if I install it and setup to an already existing discord server, will it reset all roles and remove it from people, or can I choose to keep everyone as they are now and choose to do a clean up at a later date after adding the bot?
Kiba 25 Jan 2025 16:38
Thank you! Will push it again here in a bit. It did allow me to learn how to pin the version, since with current docker configuration, composer updates all plugins on container creation via the docker entrypoint script. Originally I was just pinning the docker image version and being very confused as to why the eveapi version was always the newest - but I did manage to get stable after also pinning it in the composer.json (as a very temporary workaround) and pinning the previous docker image.
SnideBuffalo 25 Jan 2025 16:59
I was trying to install thought docker today since an unraid backup crashed and lost my whole install. i get stuck in a boot crash loop. If you give me a couple min i can pull the logs from the crash if i can remmeber how
Pim 25 Jan 2025 17:12
I coincidentally updated my install today. Would your recommend I revert?
Kiba 25 Jan 2025 17:15
If on docker and you did before Crypta's revert/build being available you may want to update again - you shouldn't need to do what I did though.
SnideBuffalo 25 Jan 2025 17:17
How can i install a version that know will work?
Pim 25 Jan 2025 17:17
Fair enough, thanks! 🙏
SnideBuffalo 25 Jan 2025 18:17
How can i install a specific version of seat?
Akov 25 Jan 2025 20:48
if you put the "current" roles above the bot role, it wont be able to change them
nor the people that have those roles
it will how ever error every run it tries to run, and evetually hit the discord error rate limit and the job will fail
so, sort of
NovaSummoner 25 Jan 2025 20:55
I have a director level Character who authed roughly 36 hours ago. But I am unable to see the Corp and/or corp information within Seat it is grey'ed out. Is there a sync that needs to run (Or I can trigger) or is there an error with that character
Actually, just general question. Which Command in Schedule syncs character data?
recursive_tree 25 Jan 2025 21:08
For most stuff, the buckets command
NovaSummoner 25 Jan 2025 21:09
seat:buckets:update This guy?
recursive_tree 25 Jan 2025 21:09
Greyed out = there, but not accessible?
NovaSummoner 25 Jan 2025 21:09
Correct
recursive_tree 25 Jan 2025 21:09
Yup
Are you sure you have permissions? Maybe try as admin?
NovaSummoner 25 Jan 2025 21:11
Currently in as admin for Seat, let me log out and back in. Oddly enough, seat:buckets:update is set to every 2 minutes.
recursive_tree 25 Jan 2025 21:12
That is correct. The buckets job doesn’t run the updates directly, it only schedules individual character updates
So it is not permissions. In that case, how do the jobs related to his character look like?
NovaSummoner 25 Jan 2025 21:15
I haven't set anything up other then Default. Where could I check jobs related to individual characters? I am mostly using Seat for structure alerts, the other Director characters (different corp)
Thiranoyama 25 Jan 2025 21:16
so once I add the bot, it won't immediately just kick everyone from the current server out that is not authed to the seat server?
Akov 25 Jan 2025 21:47
it never kicks anyone for any reason
it only changes roles
NovaSummoner 25 Jan 2025 21:54
Yeah, only issue ever had with the bot is removing pre-set roles. But honestly I rather the bot handle it all and do it off seat. So it was not an issue. Was good
Thiranoyama 25 Jan 2025 22:00
good, that's the only info I needed since it's not stated anywhere
so worst case scenario just need to give ppl roles again :p
nunu 25 Jan 2025 23:43
Based on my testing, version 5.0.57 currently works fine. If you are docker to run it.
SnideBuffalo 25 Jan 2025 23:45
i tried bare metal and a docker install both on fresh vms that have never had any problems before. i do use cloudflare but thats easy to setup and put in the same network on docker. i have no custom dns servers that would interfere with downloading anything. it just wont work.
Crypta Electrica 26 Jan 2025 01:42
The latest docker image should be fine again, It was only 5.0.58- 5.0.60 that had issues. The change was removed from 5.0.61
Kiba 26 Jan 2025 01:48
Can confirm 5.0.61 is working fine.
nunu 26 Jan 2025 10:31
I had this problem when installing 5.0.61
scheduler-2-1 | Script @php artisan package:discover --ansi handling the post-autoload-dump event returned with error code 1 front-2-1 | front-2-1 | In Connection.php line 829: front-2-1 | front-2-1 | SQLSTATE[42S02]: Base table or view not found: 1146 Table 'seat2.globalset front-2-1 | tings' doesn't exist (Connection: mysql, SQL: select value from `globals front-2-1 | ettings where name` = admincontact limit 1) front-2-1 | front-2-1 | front-2-1 | In Connection.php line 423: front-2-1 | front-2-1 | SQLSTATE[42S02]: Base table or view not found: 1146 Table 'seat2.globalset front-2-1 | tings' doesn't exist
Agreed on the installation method, which was not available before 5.0.57. It's all docker script installation.
recursive_tree 26 Jan 2025 10:46
At the top, there should be a truck item. Click it. Then, go to "Failed Jobs". If a job for a character fails, it should appear there. You can search for the character id of the character in question so see if his jobs fail. If there is too much noise, you can go to the "Monitor" and use the character id as monitoring tag. Let it run for an hour or two and you'll see all jobs, failed or not, related to that character.
image: Bildschirmfoto_2025-01-26_um_11.42.43.png
Did you change the database name to seat2?
nunu 26 Jan 2025 10:50
I'm running two seat containers on docker, so changed some of the container and data names.
🫠 I think I know what the problem is, I'll retry it.
Still the same problem, the indicator name changed from seat2 to seat🫠 。 scheduler-1 | In Connection.php line 829: scheduler-1 | scheduler-1 | SQLSTATE[42S02]: Base table or view not found: 1146 Table 'seat.globalsett scheduler-1 | ings' doesn't exist (Connection: mysql, SQL: select value from `globalse scheduler-1 | ttings where name` = admincontact limit 1) scheduler-1 | scheduler-1 | scheduler-1 | In Connection.php line 423: scheduler-1 | scheduler-1 | SQLSTATE[42S02]: Base table or view not found: 1146 Table 'seat.globalsett scheduler-1 | ings' doesn't exist
SnideBuffalo 26 Jan 2025 12:11
This looks oddly familiar to the error I had yesterday
Let me check my log files
Crypta Electrica 26 Jan 2025 12:11
Interesting, I would have expected it briefly in containers other than front on first boot. But not in front... Well that makes a design decision for me. I was always tossing up setting the user agent for eseye on boot, or on each request. I went with boot due to the ever so slight potential for performance impact by doing it every time. I will switch it to instead set it on request
SnideBuffalo 26 Jan 2025 12:13
image: image.png
This was the fix suggested to me yesterday
image: image.png
Crypta Electrica 26 Jan 2025 12:17
That works to get you going for now, but means you will no longer receive updates to core packages because you have pinned to that version
SnideBuffalo 26 Jan 2025 12:17
yea my hope is what ever borked things will be resolved soon so i can go back to getting updates
i had done a fresh install on the 5th of jan and had zero issues on the default install through docker so the issues had to have happened in between now and then
Crypta Electrica 26 Jan 2025 13:00
I will have a patch up shortly to address the issue :). I will also run the install script to make sure it works once pushed
It is 100% a first world problem, but I am -1 monitor and its really putting me off with my normal workflow and slowing me down
SnideBuffalo 26 Jan 2025 13:03
@user_301981661761896449 we believe in you!
Wibla 26 Jan 2025 13:19
oof
this is no joke
Crypta Electrica 26 Jan 2025 13:40
On the plus side, by changing to setting UA each time, I can also revert the warning about restarting workers when changing admin contact
sysdate 26 Jan 2025 15:42
after update my server is not working now with this error

seat-docker-front-1 | > Illuminate\Foundation\ComposerScripts::postAutoloadDump
seat-docker-front-1 | Script Illuminate\Foundation\ComposerScripts::postAutoloadDump handling the post-autoload-dump event terminated with an exception
seat-docker-front-1 |
seat-docker-front-1 | In platform_check.php line 26:
seat-docker-front-1 |
seat-docker-front-1 |   Composer detected issues in your platform: Your Composer dependencies requi
seat-docker-front-1 |   re a 64-bit build of PHP.
seat-docker-front-1 |
seat-docker-front-1 |
seat-docker-front-1 | dump-autoload [-o|--optimize] [-a|--classmap-authoritative] [--apcu] [--apcu-prefix APCU-PREFIX] [--dry-run] [--dev] [--no-dev] [--ignore-platform-req IGNORE-PLATFORM-REQ] [--ignore-platform-reqs] [--strict-psr] [--strict-ambiguous]
seat-docker-front-1 |
any solution?
recursive_tree 26 Jan 2025 16:01
are you on a 32 bit system?
sysdate 26 Jan 2025 16:09

ooo@instance-20240517-2309:/opt/seat-docker$ uname -na
Linux instance-20240517-2309 6.8.0-1018-oracle #19-Ubuntu SMP Mon Dec  9 21:00:17 UTC 2024 aarch64 aarch64 aarch64 GNU/Linux
Astral 26 Jan 2025 16:10
That looks like an oracle instance maybe or Arm64
sysdate 26 Jan 2025 16:10
yeah it is
recursive_tree 26 Jan 2025 16:11
aarch64 is 64 bit. hmm
sysdate 26 Jan 2025 16:11
I am not sure why it shows this message after update
before upgrade it was working well
recursive_tree 26 Jan 2025 16:13
We did have some issues with arm docker builds recently and had to change some stuff in the build process. What is your current seat-docker version? If it is up-to-date, could you try downgrading to seat-docker 5.0.57 to see if that fixes the issue?
sysdate 26 Jan 2025 16:15
should i fix with it?
image: image.png
recursive_tree 26 Jan 2025 16:16
yes, I'd like to see if that fixes the issue
sysdate 26 Jan 2025 16:16
same problem

seat-docker-worker-1 | starting workers via horizon
seat-docker-worker-1 | Processing plugins from SEAT_PLUGINS
seat-docker-worker-1 | Completed plugins processing
seat-docker-worker-1 | Dumping the autoloader
seat-docker-worker-1 | Generating optimized autoload files
seat-docker-worker-1 | > Illuminate\Foundation\ComposerScripts::postAutoloadDump
seat-docker-worker-1 | Script Illuminate\Foundation\ComposerScripts::postAutoloadDump handling the post-autoload-dump event terminated with an exception
seat-docker-worker-1 |
seat-docker-worker-1 | In platform_check.php line 26:
seat-docker-worker-1 |
seat-docker-worker-1 |   Composer detected issues in your platform: Your Composer dependencies requi
seat-docker-worker-1 |   re a 64-bit build of PHP.
seat-docker-worker-1 |
seat-docker-worker-1 |
seat-docker-worker-1 | dump-autoload [-o|--optimize] [-a|--classmap-authoritative] [--apcu] [--apcu-prefix APCU-PREFIX] [--dry-run] [--dev] [--no-dev] [--ignore-platform-req IGNORE-PLATFORM-REQ] [--ignore-platform-reqs] [--strict-psr] [--strict-ambiguous]
seat-docker-worker-1 |
seat-docker-worker-1 exited with code 1
recursive_tree 26 Jan 2025 16:18
did you change it for all containers or just front?
sysdate 26 Jan 2025 16:18
just front
recursive_tree 26 Jan 2025 16:18
is front fine?
sysdate 26 Jan 2025 16:19
oh yeah
I will fix othere things also
let me check
It works well now. Thanks!
recursive_tree 26 Jan 2025 16:23
Great. Just remember to remove the hardcoded version again once the issue is fixed, as otherwise you won't get new updates
Maatschunat 26 Jan 2025 20:42
Got problems with no ESI loading and no chardata updating. But diagnose says all green. What can i check next?
image: image.png
NovaSummoner 26 Jan 2025 21:04
I added a secondary account with Director and it loaded up within 10 minutes. However, I also checked and saw another account was generating errors for corp sync in the spot you listed above. I removed that account in that same 10 minutes. One of the two fixed it.
Dark Apogee 27 Jan 2025 00:14
Hey all, ran into this problem after a docker install, went and ran it manually and same thing.... Anyone seen this before? ´´scheduler-1 exited with code 1 front-1 | front-1 | In Connection.php line 829: front-1 | front-1 | SQLSTATE[HY000] [1045] Access denied for user 'seat'@'172.23.0.3' (using pa front-1 | ssword: YES) (Connection: mysql, SQL: select value from global_settings front-1 | where name = admin_contact limit 1) front-1 | front-1 | front-1 | In Connector.php line 65: front-1 | front-1 | SQLSTATE[HY000] [1045] Access denied for user 'seat'@'172.23.0.3' (using pa front-1 | ssword: YES) front-1 | front-1 | front-1 | Script @php artisan package:discover --ansi handling the post-autoload-dump event returned with error code 1´´
Crypta Electrica 27 Jan 2025 01:04
Update again
It was fixed in the last docker builds.
Unless you are on an arm based machine, in which case please pin to docker version 5.0.57
Dark Apogee 27 Jan 2025 02:23
@user_301981661761896449 Im on an 86x64, and have tried both ideas for good measure
Crypta Electrica 27 Jan 2025 13:34
Use the docker compose pull command to make sure you have the latest images then up -d to apply them. If you are still seeing the access denied error then docker compose down -v and then up -d this will wipe the db and recreate it. Noting to use the full docker compose command as per docs
Dark Apogee 27 Jan 2025 15:26
Ya I eneded up removing the stack and restarted and it worked so pretty sure it was the db needing recreated. But now I've ran into a bit of another problem: After signing into seat as a normal user it returns error 500 saying the token has expired
https is also not working when it had before 🤷‍♂️ Wanna say thank you for any help too 🙂
Astral 27 Jan 2025 17:11
If you wiped the db you wiped all of the seat in the end.
Dark Apogee 27 Jan 2025 18:21
ya just not sure what the problem is now
Maatschunat 27 Jan 2025 20:41
Is there a guide or Checklis, what i can check if Charcters and all Items arent Updating ? all green on my side with the diagnose command, but still no Updates. Please.....
Found an not working supervisor. he is missing the the Supervisor Version 3.1.1 but dpkg says 3.1.1-1.1 is installed. Should be fine but keep crashing. Maybe thats an Error and how can i fixed that ?
Found it. Had to chnage the Phyton Version in the supervisord file to version 2 in the Shebang first line. Strange
Dark Apogee 28 Jan 2025 01:53
So any ideas?
image: image.png
Crypta Electrica 28 Jan 2025 10:05
two things. Did the person sit on the CCP SSO login page for a long time before clicking continue? Also is your server time set correctly?
Dark Apogee 28 Jan 2025 10:21
It was the server time, thank you very much!
first time doin this on a friends server in Korea XD
MrNoodless 29 Jan 2025 09:50
Sometimes it helps to clear unused volumes but in my case that didn’t do much .. now I have enough storage so I didn’t really bother to look any further
Crypta Electrica 29 Jan 2025 09:51
Not sure why reinstalling would be an approach to take
There are a couple of things you can do to try and reclaim some space 1. to cleanup unused images and volume you can use the command docker system prune NOTE

WARNING! This will remove:
  - all stopped containers
  - all networks not used by at least one container
  - all dangling images
  - unused build cache
2. Make sure the maintenance job is running
You can enable cleanup stale data if you are happy to lose old data for toons you no longer have tokens for
But that said, 54GB for 1500ish toons is not overly unreasonable either. Particularly with an accumulated history. It can easily be larger if you had a few prolific market traders for example
As to your questions 1. Yes so long as you backup everything and do not change the eve developer application 2. Maybe, maybe not 3. Same as a normal backup really. The .env and the db backup arer critical
AjDuLion 29 Jan 2025 09:55
yeah the prune didn't gave him much extra data
the main issue is we would have to take all the info straight from the vm as its prity much ''full'' then run all the commands on the dev machine to backup and migrate i suppose ?
Crypta Electrica 29 Jan 2025 09:57
Just to be clear you are not restoring to the same machine, but migrating to one with a bigger disk?
AjDuLion 29 Jan 2025 09:57
correct
Crypta Electrica 29 Jan 2025 09:58
Then yeah that is the best approach. It may be interesting trying to take the DB backup while the disk is full though
AjDuLion 29 Jan 2025 09:58
yeah thats the headscratcher
Crypta Electrica 29 Jan 2025 09:59
It is possible over ssh.. The other thing is just dont decomission the old server till the new one is up and running. But have the containers stopped except the db so that no jobs are processed
Also if you are curious on where the data is you can run the following command in the sql shell to see
sql
SELECT 
     table_schema as `Database`, 
     table_name AS `Table`, 
     round(((data_length + index_length) / 1024 / 1024), 2) `Size in MB` 
FROM information_schema.TABLES 
ORDER BY (data_length + index_length) DESC;
My guess is it will be either characterwalletjournals as the largest or character_notifications. Maybe corp wallet journals up there too
If you want I can prototype a remote backup command for you
AjDuLion 29 Jan 2025 10:02
would be nice
i'm just trying to help him out but if there are just that many transaction data and its legit that big he might have to bite the bullet and just upgrade the storage
Crypta Electrica 29 Jan 2025 10:03
Plenty of cpu on the old server?
AjDuLion 29 Jan 2025 10:03
it had 6 cores and was at 2%
so don't think that was the issue
it was 6cores 6gb ram 60gb hdd
Crypta Electrica 29 Jan 2025 10:04
I mean the other thing is if thats where it is and he doesnt care about old data then we can manually remove old transactions easily
AjDuLion 29 Jan 2025 10:04
think they wanna preserve some old data as some tokens are now invalid due to inactivity but they ''might'' come back
Crypta Electrica 29 Jan 2025 10:05
Rog
More thinking about for backup trading CPU for network speed
AjDuLion 29 Jan 2025 10:06
where its going is fine
image: Screenshot_2025-01-29_at_11.06.07.png
idea is to spin up a dev on that one migrate it to v5 and then return it back to the vm (if its still 55gb well then he has to decide to grow the vm at his vps or not)
Crypta Electrica 29 Jan 2025 10:09
It wont magically shrink....
AjDuLion 29 Jan 2025 10:09
hmhm
I do think the maintenaince job isn't running since it doesn't have enough time to run
Crypta Electrica 29 Jan 2025 10:10
Not sure what you mean by doesnt have enough time?
It can be manually run docker-compose exec seat-worker php artisan seat:admin:maintenance
AjDuLion 29 Jan 2025 10:14
the docker just stops it feels like
oh
ill get him to run that
Crypta Electrica 29 Jan 2025 10:40
As for the remote backup command, you can do something like this
bash
ssh username@seat-server 'docker compose -f /opt/seat-docker/docker-compose.yml exec mariadb mysqldump "seat" -u"DB_USER" -p"DB_PASS"' | gzip > seatv4_backup.sql.gz
Its not tested but should be a good starting point. An improvement would be running gzip on the server side but I coulnt test how the sytax would look
Also in general a helpful cli tool I have foound for tracing what is using all the disk space is ncdu
AjDuLion 29 Jan 2025 11:06
gotcha i think he's at work (euro tz) but ill start fiddling around with him when he gets home
Crypta Electrica 29 Jan 2025 11:06
Enjoy 🙂 I am off to bed so wont be able to help real time
AjDuLion 29 Jan 2025 11:07
all good think we can get somewhere with this and i suppose there are more people awake at that time goodnight!
Astral 29 Jan 2025 16:37
You might be able to just run mysqldump as a remote operator not local to the host.
Wibla 29 Jan 2025 17:01
/dev/vda1 79G 46G 29G 62% / This is 4000+ tokens over a fair amount of time - with some prolific traders 🙂
AjDuLion 29 Jan 2025 17:50
we just ended streaming and need to get some groceries he ran the maintaince command but sees we need to do some digging more
image: image.png
Wibla 29 Jan 2025 18:05
hmm
Crypta Electrica 29 Jan 2025 21:10
Thought... Does he have the append only option set on the redis container?
If so I works disable that then restart redis
Astral 30 Jan 2025 15:22
Did they pivot away from the redis container configs at all?
AjDuLion 30 Jan 2025 15:30
not sure astral have to check with him, had some other things yesterday so no time for it yet will dm him to see if/when he can do things
well he's on a road trip till sunday so guess we wil have to wait till then,,,
Wibla 31 Jan 2025 16:56
I like how jita 4-4 is shown as "unknown" .. hm
image: image.png
Moppa 31 Jan 2025 17:01
Seized by Drifter activity ⚔️
Kiba 31 Jan 2025 17:17
I have at least a few Citadels that have been renamed and still have their original name in SeAT (yes, plenty of tokens have access to the structure so it’s not an issue there). Wonder if it could be related to why stations remain unknown as I’ve seen similar behavior with citadels showing unknown where at least one user token can definitely query for the proper info. Maybe it’s based on the token batch that attempts to pull the citadel info, like if a character without access has an asset there or the API call fails.
Wibla 31 Jan 2025 17:17
more than likely
recursive_tree 31 Jan 2025 19:48
Citadel names are only fetched once, so it makes sense that it doesn't pick up the new name.
regarding the structure that doesn't load: Roughly, what is the ratio of characters that can access the structure vs characters that can't?
Kiba 31 Jan 2025 19:50
That would definitely explain it. The corp structures tab does show it, but I haven't looked at how those are fetched or where they're stored.
recursive_tree 31 Jan 2025 19:51
You can delete it from the universe_structures table and it should reload it.
Kiba 31 Jan 2025 19:51
I'd say it's likely to be 60:40-ish.
60 being the tokens that could access it.
I'd have to do some SQL fun to understand which of those characters have an asset in the structure(s) that might not have access to it, as I also assume there's a component there where it's not just trying random tokens.
recursive_tree 31 Jan 2025 19:56
hmm. I just noticed that per structure, it only allows one character to make a try at resolving names per hour. If it always picks a character that cannot access it, it will never load. But with 60/40, it should pick a character that can access the structure at some point.
I'd like to modify it to be one try per character, but I'm a bit afraid of the impact on the error limit if every character tries to fetch every unknown structure with an empty access cache
@user_131158012831203328 Are your citadel problems when starting the stack still this bad? I've been thinking about having an option to store the citadel access cache in the database. Performance-wise, it should mostly read to more reads
Kiba 31 Jan 2025 20:00
I'll have to see if I can find a good example of it, it is certainly possible it has self-resolved since that time, it has been a little while at least.
Akov 31 Jan 2025 20:04
I have folk that drop an item in every citadel they come across in space
I have a lot of those errors
Kiba 31 Jan 2025 20:28
It looks like a majority of them have self-resolved over time as you expected, I admit I hadn't looked for a while at it. I'll have to dig into the few floating around - but those may be just due to legitimate access issues. I'd potentially assume it could be compounded by a large number of tokens that don't have access to the citadel but have assets in it? e.g. if you have 50 character tokens that don't have access to a structure but have at least one asset in it, and you have 5 tokens that do have access to the structure with an asset. It may also partially be due to the rate limiting of citadel jobs as they all stack up shortly after startup and the laravel jobs time out waiting in the queue when there are a large number of citadels to query - but that behavior is not something I'd bet on knowing all the nuances to 🙂
Wibla 31 Jan 2025 20:37
starting the stack?
my seat server has been running for 26 days, it's sitting at 413k errors past 7 days
Ncc-1709 31 Jan 2025 21:05
mines at 1800 errors , but its SLOW
image: image.png
not sure why its so slow
Kiba 31 Jan 2025 21:47
Out of memory/disk?
Clive Scott 1 Feb 2025 21:00
Hello . need help . I installed everything according to the instructions, but when I go in I get . 502 Bad Gateway nginx . We need someone who understands this. Ubuntu 20.04 + Plesk
Akov 1 Feb 2025 21:19
raw on the server?
not docker?
Clive Scott 1 Feb 2025 21:57
not docker . Страница недоступна Сайт seat.devit.lv HTTP ERROR 500 2025-02-01 21:42:12 Error 404 HEAD /auth/eve/callback HTTP/1.0 curl/7.68.0 677 Доступ к Apache SSL/TLS
Asrik 1 Feb 2025 23:13
Did you do this?
Clive Scott 2 Feb 2025 00:56
everything is already installed. Now the question is why this pops up?
image: image.png
image: image.png
Asrik 2 Feb 2025 01:57
That error looks like it's from CCP.. I would double check the call back URL is correct.
image: Screenshot_20250201_205623_Chrome.jpg
image: Screenshot_20250201_210230_Discord.jpg
@user_528579767562403851 i think that is your issue ^^^
Clive Scott 2 Feb 2025 11:03
return link? or "seat" or port? 🙂 the port is correct because I have nginx and Plesk Obsidian
recursive_tree 2 Feb 2025 11:12
is the redirect URL in your .env exactly the same as on the eve developer portal?
.docs.sso
SeAT-Bot 2 Feb 2025 11:12
@user_614098468218339348, https://eveseat.github.io/docs/configuration/esi_configuration/
Clive Scott 2 Feb 2025 11:13
yes / callback link one and the same
Goem 2 Feb 2025 12:07
I think redirect URL for SeAT must be: your.domain/auth/eve/callback
Clive Scott 2 Feb 2025 12:53
image: image.png
image: image.png
recursive_tree 2 Feb 2025 13:06
any reason you are proxy_passing the redirect url in your conf?
for reference, there is the recommended nginx configuration for seat: https://eveseat.github.io/docs/installation/manual_installation/#nginx-configuration
Clive Scott 2 Feb 2025 13:14
with this config
image: image.png
image: image.png
is there a person who can set it up completely? for PLEX or real money.
recursive_tree 2 Feb 2025 20:18
so if I understand it right, with the first config, the seat start page that redirects you to the CCP login page works, but when CCP redirects you back to seat, you get an error?
Raiden 2 Feb 2025 20:35
Hello i am getting serveral failed jobs for industry and im not sure why. I do not have any industry plugins installed.
image: image.png
Clive Scott 2 Feb 2025 21:53
yes / callback not work
recursive_tree 2 Feb 2025 21:56
try removing the location /auth/eve/callback part. As far as I understand, it just redirects to the same URL as originally
Asrik 2 Feb 2025 22:17
According to the document that is also incorrect..?? the docuementation shows it as
root /var/www/seat/public;
image: image.png
just double checking if his path is correct
recursive_tree 2 Feb 2025 23:19
I mean if the seat files are there, I guess it is right
you don't just accidentally type that
Clive Scott 3 Feb 2025 07:41
correct
So there are no people willing to earn some extra money? 🙂
NovaSummoner 3 Feb 2025 15:24
@user_528579767562403851 there are many parts to what you are asking. Are you going to buy the domain name, and rent the servers? Will you then just give me your login (not recommended). Are you going to buy the cheapest server out there and complain when it doesn't work. And it isn't a simple "set this up for me" are you expecting a service contract or just ping and pay every other day when stuff updates. If it breaks in 2 months what will you do? I don't want to come behind someone else.
Wibla 3 Feb 2025 16:17
heh
define "some"
(not that I am offering)
😛
recursive_tree 3 Feb 2025 16:19
we have been continuing to help, even after offering payment.
Right now, it's your turn though. What happens if you remove the redirect loop?
Clive Scott 3 Feb 2025 17:08
I have a hosting company. My servers are personal. There is someone to service them. I also have a domain name. On Ubuntu 20.04 there is Plesk Obsidian. This is the difficulty, to combine the site with the hosting system. I found a way out and now I am raising KVM